Seo Médico
Casos prácticos de SEO médico
Descubra cómo las prácticas médicas, los proveedores de telesalud y las organizaciones de atención médica han aprovechado el SEO para aumentar las reservas de citas, mejorar la confianza del paciente y dominar los resultados de búsqueda locales.

Panel de IA
Caso práctico: Éxito SEO para un dentista local en West Village
Antecedentes del cliente
Una clínica dental ubicada en West Village buscaba aumentar su visibilidad en las búsquedas locales, atraer nuevos pacientes y mejorar la reserva de citas mediante una estrategia SEO específica. El objetivo era posicionarse en términos de búsqueda clave relacionados con la odontología para captar la intención de búsqueda local y dominar el mercado local de Google.
Desafíos
- Mercado altamente competitivo : compite contra múltiples clínicas dentales bien establecidas en el área de West Village.
- Presencia en línea limitada : el consultorio tenía clasificaciones de palabras clave bajas y no aparecía en el paquete local de Google para búsquedas críticas.
- Necesidad de optimización SEO local : Google My Business (GMB) y la visibilidad de búsqueda local requerían mejoras para lograr clasificaciones más altas en los mapas .
Estrategia SEO implementada
- Optimización de palabras clave locales : centrada en palabras clave geográficamente segmentadas , como “West Village Dental” y “Dentista West Village”, para mejorar la orientación de la intención de búsqueda.
- Optimización de Google My Business : se mejoró la integridad del perfil de GMB , se agregaron imágenes de alta calidad y se optimizó la coherencia de NAP (nombre, dirección, número de teléfono) .
- Mejoras de SEO en la página : páginas de servicio optimizadas , meta descripciones, encabezados y enlaces internos para relevancia de búsqueda.
- Análisis SEO impulsado por IA : aproveche los conocimientos impulsados por IA para refinar la estrategia de contenido, la selección de palabras clave y el seguimiento de la competencia .
- Gestión de reputación y reseñas : fomentamos las reseñas de pacientes en Google y Yelp , lo que mejora la confianza y la credibilidad locales .
- Creación de enlaces y citas locales : generé citas locales de alta autoridad a partir de directorios dentales, sitios web de atención médica y listados de empresas locales para fortalecer el SEO local.
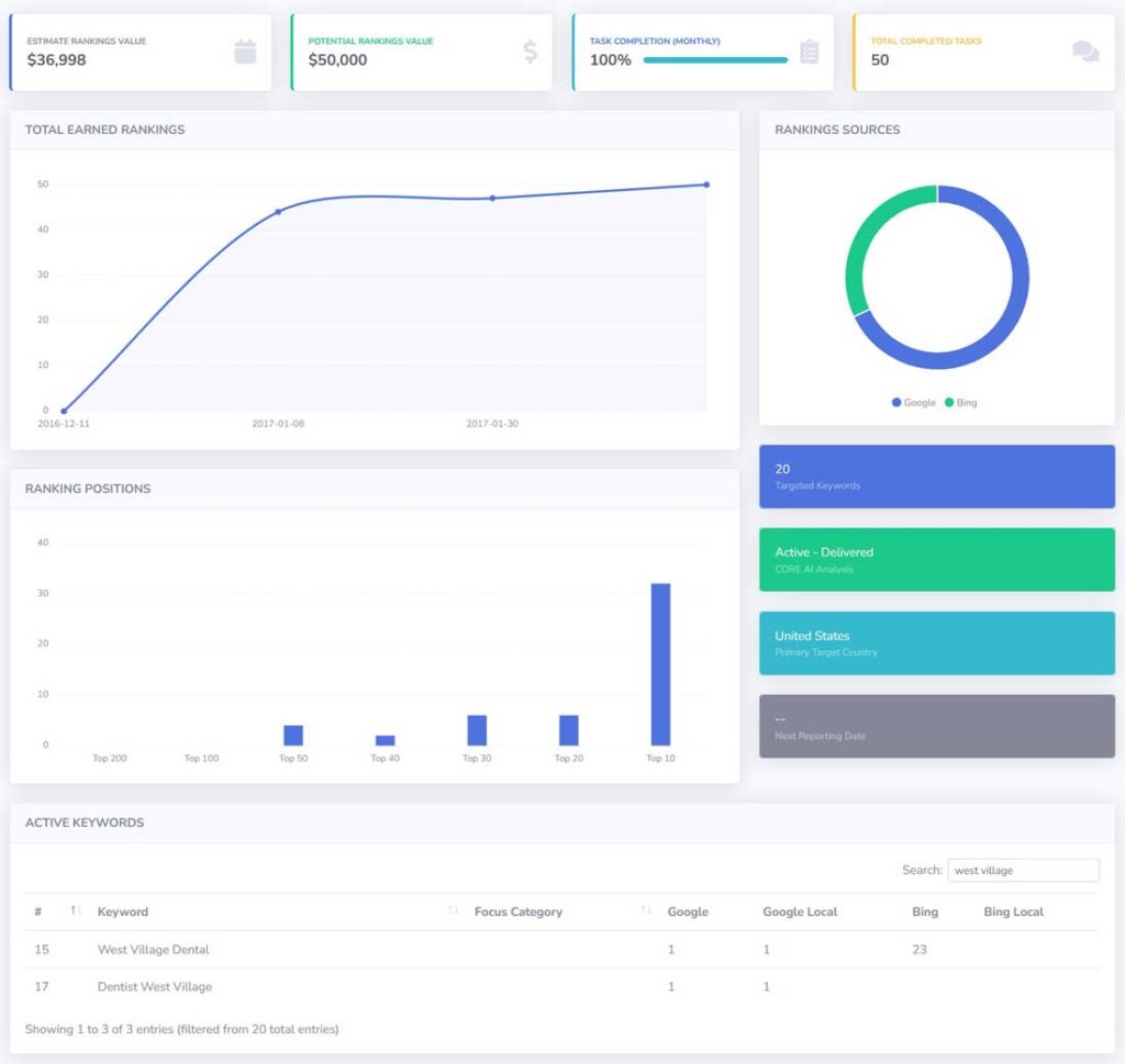
Resultados y métricas de rendimiento
1. Posiciones dominantes en las búsquedas locales
- Clasificaciones totales obtenidas : pasó de 0 a más de 50 clasificaciones , con una fuerte tendencia ascendente y un crecimiento estable .
- Rendimiento de palabras clave :
- “West Village Dental” ocupó el puesto número 1 en Google y Google Local , lo que le aseguró una excelente visibilidad en las búsquedas locales .
- “Dentista West Village” ocupa el puesto número 1 en Google y Google Local , lo que garantiza la máxima exposición para las búsquedas de pacientes .
- Las clasificaciones de Bing también mejoraron, alcanzando el puesto 23 para “West Village Dental” .
- Distribución de clasificación :
- Más de 30 palabras clave clasificadas entre las 10 mejores , captando una alta intención de búsqueda del paciente .
2. Rendimiento SEO e impacto empresarial
- Valor de clasificación estimado : $36,998 , que muestra el valor monetario del tráfico orgánico obtenido .
- Valor de clasificación potencial : $50,000 , lo que indica oportunidades para un mayor crecimiento.
- Tasa de finalización de tareas : 100 % , con 50 tareas de SEO completadas , que abarcan optimización de contenido, correcciones técnicas y mejoras de SEO locales.
3. SEO local y presencia en Google Maps
- Éxito de Google Local Pack : la práctica consiguió las 3 primeras clasificaciones en Google Local Pack , lo que aumentó significativamente las tasas de clics y las reservas de citas .
- Crecimiento de Google My Business : mayor participación de los pacientes, más reseñas y mayor visibilidad en las búsquedas de Google Maps .
- Ubicación objetivo : centrado en West Village, Estados Unidos , lo que garantiza un enfoque de SEO hiperlocal .

Panel de IA
Caso práctico: Crecimiento SEO para un dentista cosmético en Dallas
Antecedentes del cliente
Una clínica de odontología cosmética en Dallas buscaba aumentar su visibilidad en las búsquedas locales, mejorar su posicionamiento orgánico y atraer a más pacientes de alto valor para servicios de odontología cosmética como carillas, blanqueamiento dental y tratamientos de sonrisa . El objetivo era posicionarse con palabras clave geolocalizadas y de alta intención de compra , e impulsar más reservas de citas .
Desafíos
- Mercado local competitivo : compite con varios dentistas cosméticos bien establecidos en Dallas .
- Clasificaciones iniciales limitadas : la práctica tenía baja visibilidad para las búsquedas relacionadas con la odontología cosmética .
- Necesidad de optimización SEO local : las clasificaciones locales de Google necesitan mejorar para atraer más pacientes locales .
Estrategia SEO implementada
- Optimización y segmentación de palabras clave : centrado en palabras clave de alta intención y segmentadas geográficamente, como «Odontología cosmética Dallas» y «Dentista cosmético Dallas» .
- Mejoras de SEO en la página : títulos meta, descripciones, etiquetas de encabezado y páginas de servicio mejorados para una mejor relevancia de búsqueda.
- Optimización de Google My Business (GMB) : perfil de GMB mejorado con listados de servicios actualizados, reseñas de pacientes e imágenes de alta calidad para mejorar las clasificaciones de Google Local.
- Análisis SEO impulsado por IA : aproveche los conocimientos de palabras clave impulsados por IA para refinar las estrategias de clasificación y analizar el rendimiento de la competencia.
- Estrategia de marketing de contenidos : creé artículos de blog, preguntas frecuentes y estudios de casos de antes y después para atraer pacientes de alta conversión .
- Creación de vínculos de retroceso y citas locales : creación de vínculos de retroceso autorizados a partir de directorios dentales, listados de empresas locales de Dallas y sitios relacionados con la industria .
Resultados y métricas de rendimiento
1. Mejores clasificaciones en búsquedas locales y orgánicas
- Clasificaciones totales obtenidas : creció de 0 a más de 10 palabras clave clasificadas , lo que muestra un crecimiento constante y sostenible.
- Rendimiento de palabras clave :
- “Odontología cosmética Dallas” ocupa el puesto número 2 en Google, Google Local y Bing .
- “Dallas Cosmetic Dentist” ocupó el puesto número 2 en Google y Google Local, y el puesto 30 en Bing .
- Distribución de clasificación :
- Las 10 mejores clasificaciones de servicios dentales de alta conversión , lo que genera más consultas de pacientes .
- Fuerte presencia en Top 20, Top 30 y Top 50 , asegurando una visibilidad consistente .
2. Rendimiento SEO e impacto empresarial
- Valor de clasificación estimado : $4,687 , que representa el valor del tráfico orgánico generado .
- Valor de clasificación potencial : $10,000 , lo que indica espacio para un mayor crecimiento con optimizaciones continuas .
- Tasa de finalización de tareas : 100 % , con 31 tareas de SEO completadas , incluidas mejoras técnicas de SEO, estrategia de contenido y citas locales .
3. Impacto del SEO local y Google My Business
- Clasificación de Google Local Pack :
- Se obtuvieron los 3 primeros puestos para ambas palabras clave principales , lo que garantiza una alta visibilidad en las búsquedas de mapas locales .
- Mayor participación del paciente :
- Aumento de consultas telefónicas y reservas de citas a partir de búsquedas orgánicas.
- Ubicación objetivo :
- Dallas, Estados Unidos , asegurando un enfoque SEO local enfocado

Panel de IA
Caso práctico: Crecimiento SEO para una empresa de suministros médicos
Antecedentes del cliente
Una empresa de suministros médicos especializada en suministros paramédicos para seguros buscaba mejorar su posicionamiento en buscadores orgánicos, aumentar su visibilidad en Google y atraer más tráfico B2B y B2C . El objetivo era mejorar el posicionamiento de palabras clave de alta intención relacionadas con suministros médicos y consolidar su autoridad en el sector sanitario.
Desafíos
- Industria especializada y bajo volumen de búsqueda : el mercado de suministros paramédicos de seguros es altamente especializado, lo que limita el volumen de búsqueda orgánica.
- Panorama competitivo : competir contra marcas y distribuidores de suministros médicos establecidos en la búsqueda orgánica.
- Clasificaciones iniciales limitadas : el sitio web carecía de clasificaciones entre los 10 primeros para la mayoría de las palabras clave relevantes para la industria.
- Tráfico centrado en Bing : las clasificaciones mostraron una presencia más fuerte en Bing que en Google , lo que requirió esfuerzos de optimización específicos de Google .
Estrategia SEO implementada
- Optimización y segmentación de palabras clave : centrado en 40 palabras clave de suministros médicos específicos , priorizando los términos de búsqueda B2B de alta intención .
- Mejoras de SEO en la página : meta descripciones, encabezados, datos estructurados y páginas de productos mejorados para una mejor indexación.
- Análisis SEO impulsado por IA : aproveche los conocimientos impulsados por IA para rastrear las fluctuaciones de clasificación, los movimientos de la competencia y el rendimiento de las palabras clave.
- Correcciones técnicas de SEO : se solucionaron errores de rastreo, se mejoró la velocidad del sitio y se optimizó la usabilidad móvil para una mejor experiencia de búsqueda.
- Estrategia de marketing de contenidos : creé guías centradas en la industria, publicaciones de blog y contenido de comparación de productos para atraer compradores B2B.
Resultados y métricas de rendimiento
1. Crecimiento en los rankings de búsqueda
- Clasificaciones totales obtenidas : aumento de las clasificaciones en Google y Bing , con una mejora notable en la visibilidad de búsqueda de Bing.
- Rendimiento de palabras clave :
- “Suministros paramédicos de seguros” ocupó el puesto número 1 en Google , asegurando una posición en la industria muy específica .
- Fuerte presencia en los rankings Top 100, Top 50, Top 30, Top 20 y Top 10 , mostrando una mejora constante de palabras clave .
2. Rendimiento SEO e impacto empresarial
- Valor de clasificación estimado : $4,155 , que representa el potencial de ingresos del tráfico orgánico actual .
- Valor de clasificación potencial : $10,000 , lo que indica espacio para crecer con más optimizaciones.
- Tasa de finalización de tareas : 100% , con 43 tareas de SEO completadas , incluidas mejoras técnicas, actualizaciones de contenido y esfuerzos de construcción de enlaces .
3. Ranking de Google vs. Bing
- Clasificaciones dominantes de Bing : mayor visibilidad en Bing que en Google , lo que requiere ajustes futuros para lograr un mejor dominio en SERP de Google .
- Mejoras de Google necesarias : se requieren optimizaciones de clasificación adicionales específicas de Google para mejorar la visibilidad orgánica.
- Ubicación objetivo : Estados Unidos , lo que garantiza un enfoque centrado en los clientes de suministros médicos .

Panel de IA
Caso práctico: Crecimiento SEO para una clínica de especialistas en ortopedia
Antecedentes del cliente
Una clínica ortopédica especializada en Franklin buscaba mejorar su presencia en las búsquedas locales y orgánicas para atraer a más pacientes que buscan atención ortopédica, tratamientos articulares y cirugías especializadas . El objetivo era posicionarse bien en términos de búsqueda clave relacionados con la ortopedia , mejorar la visibilidad en las búsquedas locales e impulsar las consultas y citas de los pacientes .
Desafíos
- Industria médica competitiva : compite con hospitales, redes ortopédicas y proveedores de atención médica más grandes en el área local.
- Clasificaciones de palabras clave limitadas : al principio, la clínica tuvo dificultades para posicionarse en términos ortopédicos clave relacionados con el servicio .
- Necesidad de optimización local de Google : mejoras necesarias en Google My Business para asegurar las primeras posiciones en los resultados de búsqueda locales .
Estrategia SEO implementada
- Optimización SEO local : centrada en palabras clave geográficamente específicas como “Franklin Orthopedic Specialists” para mejorar las clasificaciones de búsqueda locales .
- Optimización de Google My Business (GMB) : listados de empresas mejorados , reseñas de pacientes y citas locales para un mejor rendimiento de Google Local.
- Mejoras de SEO en la página : metaetiquetas, contenido, encabezados y páginas de servicios optimizados para alinearse con la intención de búsqueda del paciente.
- Análisis SEO impulsado por IA : se utilizan conocimientos impulsados por IA para refinar la estrategia de palabras clave y analizar oportunidades de clasificación .
- Estrategia de marketing de contenidos : desarrollé blogs de educación para pacientes, preguntas frecuentes y guías de tratamiento para impulsar el tráfico de búsqueda orgánica .
- Creación de vínculos de retroceso y autoridad : se obtuvieron vínculos de retroceso de alta calidad de directorios de atención médica, publicaciones médicas y sitios de la industria .
Resultados y métricas de rendimiento
1. Fuerte crecimiento en los rankings locales y orgánicos
- Clasificaciones totales obtenidas : aumento rápido de 0 a más de 100 clasificaciones , con un rendimiento sostenido.
- Rendimiento de palabras clave :
- “Franklin Orthopedic Specialists” ocupa el puesto número 2 en Google y Google Local , lo que garantiza una alta visibilidad para los pacientes .
- “Franklin Orthopaedic Specialists” ocupa el puesto número 2 en Google y Google Local , cubriendo ortografías alternativas y variaciones de búsqueda .
- Las clasificaciones de Bing mejoraron, alcanzando el puesto número 11 y el puesto número 3 para ambas variantes.
- Distribución de clasificación :
- Más de 80 palabras clave clasificadas en el Top 10 , estableciendo dominio en los resultados de búsqueda ortopédica local .
2. Rendimiento SEO e impacto empresarial
- Valor de clasificación estimado : $86,498 , lo que muestra el potencial monetario del tráfico orgánico .
- Valor de clasificación potencial : $110,000 , lo que demuestra más oportunidades de crecimiento .
- Tasa de finalización de tareas : 100 % , con 75 tareas de SEO completadas , incluidas correcciones técnicas, mejoras de contenido y creación de citas .
3. SEO local y posicionamiento en Google Maps
- Clasificación de Google Local Pack :
- Obtuvo el puesto 3 entre los principales en búsquedas ortopédicas relacionadas con servicios básicos , lo que impulsó un aumento en las reservas de citas .
- Mayor participación del paciente :
- Más solicitudes de citas y consultas telefónicas provenientes de búsquedas orgánicas.
- Ubicación objetivo :
- Estados Unidos – Franklin , garantizando un enfoque SEO localizado para pacientes potenciales.
