Hipotecas y finanzas
Casos prácticos de SEO para finanzas e hipotecas
Descubra cómo las empresas financieras e hipotecarias han aprovechado con éxito las estrategias de SEO para dominar las clasificaciones de búsqueda, atraer clientes potenciales calificados e impulsar las conversiones.


Caso práctico: Éxito SEO para una empresa hipotecaria
Antecedentes del cliente
Una compañía hipotecaria especializada en préstamos hipotecarios, refinanciamiento y servicios de asesoría financiera buscaba mejorar su posicionamiento en los resultados de búsqueda, atraer a más compradores de vivienda y consolidarse como un especialista hipotecario de confianza . El objetivo era posicionarse como el número uno en búsquedas de hipotecas de alto valor y alta intención de compra, compitiendo en un mercado financiero altamente competitivo.
Desafíos
- (KD), que requiere fuertes estrategias de SEO .
- Alternativas de búsqueda paga costosas : los altos valores de CPC ($15,47 – $36,15 por clic) significaron que confiar en la búsqueda orgánica era fundamental para la generación de clientes potenciales a largo plazo .
- Necesidad de presencia SEO local y nacional : la empresa necesitaba clasificaciones localizadas y un dominio más amplio de palabras clave relacionadas con hipotecas .
Estrategia SEO implementada
- Segmentación por palabras clave y optimización de la intención de búsqueda : centrado en «especialista en hipotecas», «especialistas en hipotecas NH» y «especialistas en hipotecas Nashua NH» para apuntar a la demanda de búsqueda amplia y local .
- Optimización de SEO local y Google My Business : clasificaciones de búsqueda local mejoradas a través de listados de empresas, reseñas y contenido basado en la ubicación .
- Estrategia de contenido de alta autoridad : se crearon guías extensas, calculadoras de hipotecas y conocimientos financieros para generar credibilidad.
- Análisis de la competencia impulsado por IA : se utilizan herramientas de IA para analizar a la competencia y perfeccionar las estrategias de clasificación de búsqueda .
- Creación de vínculos de retroceso y autoridad : vínculos de retroceso de calidad garantizados de sitios de la industria inmobiliaria, financiera e hipotecaria para fortalecer la autoridad del dominio.
- Páginas de destino centradas en la conversión : formularios de captura de clientes potenciales optimizados y CTA para generar más consultas sobre hipotecas.
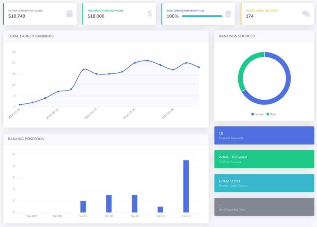
Resultados y métricas de rendimiento
1. Posiciones n.° 1 para palabras clave de alto valor
- Puesto n.° 1 en la categoría «especialista en hipotecas» (volumen de búsqueda: 390 , CPC: $15,47 )
- Puesto n.° 1 en la categoría de «especialistas en hipotecas en NH» (volumen de búsqueda: 50 , CPC: $6,65 )
- Puesto n.° 1 en la categoría «especialistas en hipotecas en Nashua, NH» (volumen de búsqueda: 40 , CPC: $36,15 )
2. Impacto empresarial y crecimiento financiero
- Ahorró miles en costos de PPC al lograr clasificaciones orgánicas n.° 1 para palabras clave de CPC costosas .
- Mayor generación de clientes potenciales a partir del tráfico orgánico de Google, lo que genera un aumento de solicitudes de hipotecas y solicitudes de refinanciación .
- Mejoramos la credibilidad de la marca como experto líder en hipotecas en New Hampshire y Nashua .

Panel de IA
Caso práctico: Crecimiento SEO para una empresa de préstamos hipotecarios
Antecedentes del cliente
Una compañía hipotecaria que ofrecía préstamos hipotecarios, refinanciación y servicios de asesoría hipotecaria buscaba aumentar su visibilidad en línea, posicionarse mejor en palabras clave competitivas relacionadas con hipotecas y generar más solicitudes de préstamos . La compañía se enfrentaba a una fuerte competencia de prestamistas nacionales y bancos locales , por lo que el SEO era fundamental en su estrategia de generación de leads.
Desafíos
- Mercado financiero competitivo : las palabras clave relacionadas con hipotecas son altamente competitivas, y los principales prestamistas e instituciones financieras dominan los resultados de búsqueda .
- Clasificaciones de búsqueda fluctuantes : las clasificaciones del cliente experimentaron volatilidad debido a actualizaciones de algoritmos y una mayor competencia.
- Brecha de rendimiento entre Google y Bing : las clasificaciones de Google eran sólidas , pero la visibilidad de Bing necesitaba una mayor optimización .
Estrategia SEO implementada
- Segmentación por palabras clave de alta intención : centrada en palabras clave relacionadas con hipotecas locales y nacionales para atraer clientes potenciales de alta calidad.
- Optimización de SEO local y Google My Business : clasificaciones mejoradas de Google Local Pack para búsquedas basadas en la ubicación .
- Análisis competitivo impulsado por IA : se utilizan conocimientos impulsados por IA para analizar las estrategias de la competencia y refinar la orientación de palabras clave .
- Marketing de contenidos y páginas de preguntas frecuentes : creé guías hipotecarias, artículos de comparación de tasas y consejos para compradores de vivienda por primera vez para generar tráfico orgánico.
- SEO en la página y mejoras técnicas : meta descripciones optimizadas , enlaces internos y velocidad de la página para mejorar las clasificaciones.
- Creación de vínculos de retroceso y citas : se obtuvieron vínculos de retroceso de alta autoridad de directorios inmobiliarios, financieros y comerciales locales .
Resultados y métricas de rendimiento
1. Crecimiento significativo en la clasificación de términos hipotecarios clave
- Los 10 primeros puestos en las clasificaciones de Google para múltiples palabras clave de alta intención relacionadas con hipotecas .
- Las clasificaciones de búsqueda local mejoraron , generando más clientes potenciales desde ubicaciones específicas .
- Crecimiento constante de palabras clave , a pesar de las fluctuaciones de clasificación provocadas por las actualizaciones del algoritmo de Google .
2. Impacto empresarial y éxito SEO
- El tráfico orgánico aumentó , lo que generó mayores solicitudes de préstamos y consultas de refinanciación .
- La generación de clientes potenciales impulsada por SEO ayudó a reducir la dependencia de los anuncios pagos , disminuyendo los costos de adquisición de clientes .
- Mejor posicionamiento de marca en una industria hipotecaria altamente competitiva .
3. El dominio de Google y el rendimiento de Bing necesitan mejoras
- Ranking de Google fortalecido : se logró mayor visibilidad para búsquedas hipotecarias competitivas .
- Se requiere optimización de Bing : las clasificaciones en la búsqueda de Bing necesitaban backlinks adicionales y mejoras en los datos estructurados .

Panel de IA
Caso práctico: Crecimiento SEO para una empresa de préstamos
Antecedentes del cliente
Una compañía de préstamos especializada en préstamos personales en Utah buscaba aumentar su visibilidad en línea, posicionarse mejor en palabras clave relevantes de servicios financieros y generar más solicitudes de préstamos . Con un enfoque en aprobaciones rápidas y plazos flexibles , la compañía buscaba captar tráfico de búsqueda local y consolidarse como un proveedor de préstamos confiable .
Desafíos
- Industria financiera competitiva : compite con bancos, cooperativas de crédito y plataformas de préstamos en línea por las clasificaciones de búsqueda.
- Optimización de búsqueda local : necesaria para posicionarse entre los primeros resultados de “préstamos personales en Utah” para atraer a prestatarios locales .
- Rendimiento de Google vs. Bing : Fuerte presencia en los rankings de Google , pero el tráfico de Bing se mantuvo bajo , lo que limitó el alcance potencial.
Estrategia SEO implementada
- Segmentación por palabras clave localizadas : centrada en palabras clave geográficamente específicas, como «préstamos personales en Utah» y términos financieros relacionados para atraer a prestatarios locales .
- Optimización de Google My Business (GMB) : clasificaciones mejoradas en Google Local al mejorar el perfil de la empresa, generar más reseñas y optimizar el contenido basado en la ubicación .
- Optimización técnica de SEO y sitios web : mejora de la velocidad del sitio, usabilidad móvil y marcado de datos estructurados para una mejor indexación.
- Análisis competitivo impulsado por IA : se utilizaron herramientas impulsadas por IA para analizar las clasificaciones de la competencia, ajustar el SEO en la página y refinar el contenido relacionado con los préstamos .
- Estrategia de blog educativo y marketing de contenidos : creé guías de préstamos, preguntas frecuentes y consejos financieros para atraer a posibles prestatarios y establecer autoridad en el espacio crediticio .
- Creación de vínculos de retroceso y citas locales : citas seguras de directorios financieros, listados de empresas locales y sitios industriales relevantes para aumentar la autoridad del dominio .
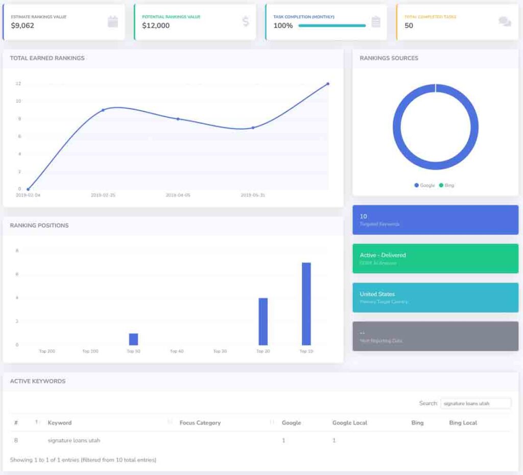
Resultados y métricas de rendimiento
1. Fuerte crecimiento en los rankings de búsqueda y el tráfico orgánico
- Clasificaciones totales obtenidas : se mejoró desde cero visibilidad a sólidas clasificaciones entre los 10 primeros , lo que demuestra un progreso constante en SEO .
- Posiciones de clasificación para palabras clave principales :
- Préstamos personales en Utah: n.° 1 en Google y Google Local
- Los 10 primeros puestos obtenidos para múltiples palabras clave de servicios financieros .
2. Rendimiento SEO e impacto empresarial
- Valor de clasificación orgánica estimado : $9,062 , que refleja el valor financiero del tráfico de búsqueda orgánica .
- Valor de crecimiento potencial : $12,000 , que muestra oportunidades futuras de expansión con optimizaciones continuas .
- Tasa de finalización de tareas : 100 % , con 50 tareas de SEO completadas , incluidas actualizaciones de contenido, correcciones técnicas y mejoras de SEO locales .
3. Dominio de Google y éxito en la búsqueda local
- Rendimiento de Google : se logró el puesto n.° 1 en Google y Google Local para “préstamos personales en Utah” , lo que aumentó el tráfico de búsqueda local .
- Las clasificaciones de Bing necesitan optimización : si bien las clasificaciones de Google mostraron un fuerte crecimiento , el rendimiento de búsqueda de Bing requirió esfuerzos adicionales .
- Mayor número de solicitudes de préstamos : aumento de visitas al sitio web, consultas sobre préstamos y solicitudes en línea a partir del tráfico de búsqueda orgánica.

El panel de control de IA CORE: El poder de la IA a tu alcance. Obtén el máximo rendimiento de tu marketing.