Nichos de mercado
Casos prácticos de SEO para productos de nicho
Descubra cómo productos únicos y especializados han aprovechado las estrategias de SEO para ganar visibilidad, atraer clientes objetivo e impulsar las ventas online. Nuestros casos prácticos de SEO para productos de nicho muestran historias de éxito reales de empresas que operan en mercados muy específicos, lo que les ayuda a posicionarse con palabras clave de baja competencia pero de alta conversión.

Panel de IA
Caso práctico: Éxito SEO para una escuela de peluquería: mayor visibilidad en las búsquedas locales
Antecedentes del cliente
Una escuela de barbería en Estados Unidos buscaba aumentar su visibilidad en línea, posicionarse mejor en las búsquedas locales y atraer más estudiantes . La institución buscaba posicionarse entre los primeros resultados de búsqueda relacionados con formación, certificación y cursos profesionales de barbería, a la vez que mejoraba su presencia local y nacional .
Desafíos
- Competencia de búsqueda altamente localizada : compite con otras escuelas de barbería y colegios técnicos por búsquedas de alta intención como «escuela de barbería cerca de mí».
- Mejora de las clasificaciones locales y nacionales : es necesario optimizar tanto para Google Local Pack como para los resultados de búsqueda orgánicos .
- Equilibrio del rendimiento de búsqueda de Google y Bing : buenas clasificaciones en Google, pero las clasificaciones de Bing quedaron rezagadas , lo que requiere una mayor optimización.
Estrategia SEO implementada
- Optimización de palabras clave geolocalizadas : centrada en «escuela de barbería cerca de mí» y «escuelas de barbería cerca de mí» para captar tráfico de búsqueda local .
- Mejoras de Google My Business (GMB) : se mejoraron las clasificaciones locales de Google al optimizar el perfil comercial de la institución, aumentar las reseñas positivas y refinar el SEO basado en la ubicación .
- Estrategia técnica de SEO y contenido : etiquetas de título optimizadas , meta descripciones y datos estructurados para una mejor indexación en motores de búsqueda.
- Análisis de la competencia impulsado por IA : se utilizaron herramientas impulsadas por IA para identificar brechas en las estrategias de SEO de la competencia y refinar el contenido en consecuencia.
- Creación de citas locales y vínculos de retroceso : listados de directorios seguros , vínculos de retroceso de alta autoridad y menciones de sitios de capacitación y educación relevantes para la industria .
Resultados y métricas de rendimiento
1. Posiciones altas para palabras clave localizadas
- Puesto n.° 1 en Google para “escuela de barbería cerca de mí” : resultados de búsqueda dominantes para estudiantes potenciales que buscan programas de formación en barbería .
- Puesto n.° 1 en Google para “escuelas de barbería cerca de mí” , lo que genera tráfico local constante al sitio web .
- Visibilidad del paquete local de Google :
- Puesto n.° 6 en Google Local para «escuela de barbería cerca de mí»
- Puesto n.° 5 en Google Local para «escuelas de barbería cerca de mí»
2. Rendimiento SEO e impacto empresarial
- 40 palabras clave específicas optimizadas para búsquedas locales y nacionales .
- Aumento constante de la visibilidad orgánica , lo que resulta en mayores consultas de estudiantes y participación en el sitio web .
- Las clasificaciones de Bing mejoraron , pero aún necesitan más optimización :
- N.° 11 en Bing para «escuela de barbería cerca de mí»
- N.° 17 en Bing para «escuelas de peluquería cerca de mí»
3. Fortalecimiento de la autoridad local y la visibilidad
- Clasificaciones mejoradas en Google My Business , lo que genera mayores clics orgánicos y consultas telefónicas .
- Mayor participación en el sitio web con más tráfico que se convierte en solicitudes de estudiantes .

Panel de IA
Caso práctico: Crecimiento SEO para una empresa de préstamos
Antecedentes del cliente
Una compañía de préstamos especializada en préstamos personales en Utah buscaba aumentar su visibilidad en línea, posicionarse mejor en palabras clave relevantes de servicios financieros y generar más solicitudes de préstamos . Con un enfoque en aprobaciones rápidas y plazos flexibles , la compañía buscaba captar tráfico de búsqueda local y consolidarse como un proveedor de préstamos confiable .
Desafíos
- Industria financiera competitiva : compite con bancos, cooperativas de crédito y plataformas de préstamos en línea por las clasificaciones de búsqueda.
- Optimización de búsqueda local : necesaria para posicionarse entre los primeros resultados de “préstamos personales en Utah” para atraer a prestatarios locales .
- Rendimiento de Google vs. Bing : Fuerte presencia en los rankings de Google , pero el tráfico de Bing se mantuvo bajo , lo que limitó el alcance potencial.
Estrategia SEO implementada
- Segmentación por palabras clave localizadas : centrada en palabras clave geográficamente específicas, como «préstamos personales en Utah» y términos financieros relacionados para atraer a prestatarios locales .
- Optimización de Google My Business (GMB) : clasificaciones mejoradas en Google Local al mejorar el perfil de la empresa, generar más reseñas y optimizar el contenido basado en la ubicación .
- Optimización técnica de SEO y sitios web : mejora de la velocidad del sitio, usabilidad móvil y marcado de datos estructurados para una mejor indexación.
- Análisis competitivo impulsado por IA : se utilizaron herramientas impulsadas por IA para analizar las clasificaciones de la competencia, ajustar el SEO en la página y refinar el contenido relacionado con los préstamos .
- Estrategia de blog educativo y marketing de contenidos : creé guías de préstamos, preguntas frecuentes y consejos financieros para atraer a posibles prestatarios y establecer autoridad en el espacio crediticio .
- Creación de vínculos de retroceso y citas locales : citas seguras de directorios financieros, listados de empresas locales y sitios industriales relevantes para aumentar la autoridad del dominio .
Resultados y métricas de rendimiento
1. Fuerte crecimiento en los rankings de búsqueda y el tráfico orgánico
- Clasificaciones totales obtenidas : se mejoró desde cero visibilidad a sólidas clasificaciones entre los 10 primeros , lo que demuestra un progreso constante en SEO .
- Posiciones de clasificación para palabras clave principales :
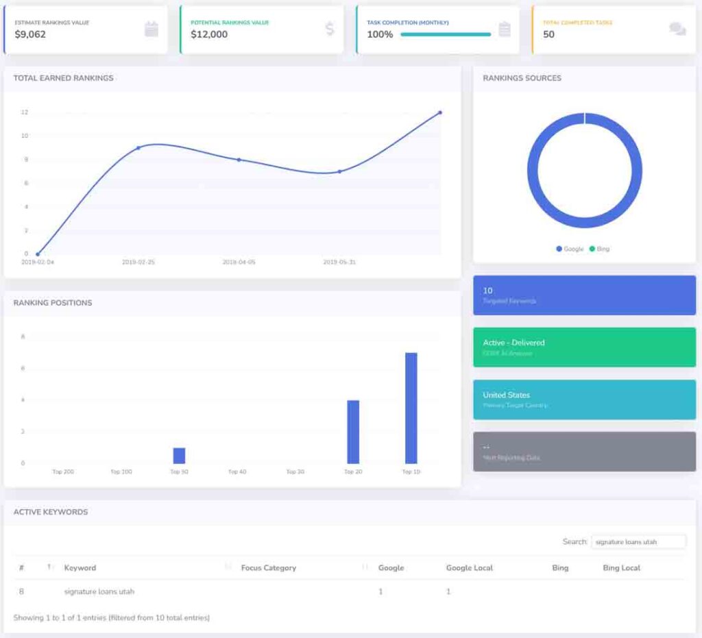
- Préstamos personales en Utah: n.° 1 en Google y Google Local
- Los 10 primeros puestos obtenidos para múltiples palabras clave de servicios financieros .
2. Rendimiento SEO e impacto empresarial
- Valor de clasificación orgánica estimado : $9,062 , que refleja el valor financiero del tráfico de búsqueda orgánica .
- Valor de crecimiento potencial : $12,000 , que muestra oportunidades futuras de expansión con optimizaciones continuas .
- Tasa de finalización de tareas : 100 % , con 50 tareas de SEO completadas , incluidas actualizaciones de contenido, correcciones técnicas y mejoras de SEO locales .
3. Dominio de Google y éxito en la búsqueda local
- Rendimiento de Google : se logró el puesto n.° 1 en Google y Google Local para “préstamos personales en Utah” , lo que aumentó el tráfico de búsqueda local .
- Las clasificaciones de Bing necesitan optimización : si bien las clasificaciones de Google mostraron un fuerte crecimiento , el rendimiento de búsqueda de Bing requirió esfuerzos adicionales .
- Mayor número de solicitudes de préstamos : aumento de visitas al sitio web, consultas sobre préstamos y solicitudes en línea a partir del tráfico de búsqueda orgánica.

Panel de IA
Caso práctico: Éxito SEO para una empresa de construcción comercial
Antecedentes del cliente
Una empresa de construcción comercial en Estados Unidos quería aumentar su visibilidad en línea, posicionarse mejor en palabras clave específicas del sector y atraer más clientes potenciales . La empresa buscaba posicionarse en búsquedas basadas en la ubicación para dirigirse a empresas y promotoras inmobiliarias que buscaban servicios de construcción.
Desafíos
- Industria competitiva : los términos de búsqueda relacionados con la construcción son altamente competitivos , lo que requiere grandes esfuerzos de SEO para lograr una mejor clasificación.
- Visibilidad local y nacional : la empresa necesitaba mejorar las clasificaciones tanto en las búsquedas locales como en términos más amplios de la industria de la construcción comercial .
- Rendimiento de Google vs. Bing : si bien las clasificaciones de Google mostraron una mejora , las clasificaciones de Bing necesitaban una mayor optimización para capturar tráfico de búsqueda adicional.
Estrategia SEO implementada
- Segmentación por palabras clave localizadas : centrada en “empresas de construcción comercial cerca de mí” y “empresas de construcción en Maine” para atraer clientes locales y regionales.
- Optimización de Google My Business (GMB) : se fortalecieron las clasificaciones de SEO locales al mejorar el perfil de GMB de la empresa, generar reseñas y agregar contenido específico del servicio .
- Mejoras técnicas de SEO : velocidad mejorada del sitio, optimización móvil y datos estructurados para mejorar las clasificaciones de búsqueda.
- Investigación competitiva impulsada por IA : se utilizan conocimientos impulsados por IA para analizar las estrategias de la competencia e identificar oportunidades de alto rango .
- Marketing de contenidos y creación de autoridad : creé estudios de casos de proyectos de construcción, páginas de servicios y conocimientos de la industria para posicionar a la empresa como un líder confiable en el campo .
- Adquisición de citas locales y vínculos de retroceso : vínculos de retroceso seguros de directorios de construcción, blogs de la industria y listados de empresas regionales para aumentar la autoridad del dominio .
Resultados y métricas de rendimiento
1. Fuerte crecimiento en los rankings locales y orgánicos
- Clasificaciones totales obtenidas : se logró un aumento constante en las palabras clave clasificadas, llegando a más de 25 términos de búsqueda competitivos .
- Las 10 mejores clasificaciones de palabras clave críticas para el negocio :
- #1 en el ranking de Google para “Empresas de construcción comercial cerca de mí”
- Puesto n.° 2 en Google para «Empresas de construcción en Maine»
- Fuerte presencia en los rankings de búsqueda local de Google, lo que aumenta la generación de clientes potenciales
2. Rendimiento SEO e impacto empresarial
- Valor estimado del tráfico orgánico : $17,937 , lo que refleja el valor monetario de la visibilidad de búsqueda orgánica .
- Valor de clasificación potencial : $22,000 , que muestra oportunidades de crecimiento con mejoras continuas de SEO .
- Tasa de finalización de tareas : 100% , con 22 optimizaciones de SEO completadas , que abarcan mejoras de contenido, creación de vínculos de retroceso y mejoras de búsqueda local .
3. Visibilidad de búsqueda en Google vs. Bing
- Rendimiento de Google : la empresa logró el primer puesto en términos de búsqueda clave , lo que generó un aumento en las consultas de clientes potenciales y las solicitudes de proyectos .
- Las clasificaciones de Bing se quedan atrás : si bien el rendimiento de Google fue sólido , las clasificaciones de búsqueda de Bing requerían mejoras adicionales :
- Puesto n.° 6 en Bing Local para «Empresas de construcción comercial cerca de mí»
- Se necesitan más estrategias de creación de citas y de vínculos de retroceso para lograr una mayor visibilidad en Bing .